Перейти к основному содержимому
Перейти к основному содержимому

Мониторинг логов MySQL с ClickStack

TL;DR

Собирайте и визуализируйте логи ошибок MySQL и логи медленных запросов в ClickStack с помощью OTel-приёмника filelog. Включает демо-датасет и готовую панель мониторинга.

Интеграция с существующим MySQL

В этом разделе описывается настройка вашей существующей установки MySQL для отправки логов в ClickStack путем изменения конфигурации ClickStack OTel collector.

Если вы хотите протестировать интеграцию логов MySQL до настройки вашей собственной среды, вы можете воспользоваться нашей заранее сконфигурированной средой и демонстрационными данными в разделе "Демонстрационный датасет".

Предварительные требования
  • Развернутый и запущенный экземпляр ClickStack
  • Установленный MySQL (версии 5.7 или новее)
  • Доступ для изменения файлов конфигурации MySQL
  • Достаточно дискового пространства для файлов журналов

Настройка логирования MySQL

MySQL поддерживает несколько типов журналов. Для комплексного мониторинга с OpenTelemetry рекомендуется включить журнал ошибок и журнал медленных запросов.

Конфигурационный файл my.cnf или my.ini обычно расположен по адресу:

  • Linux (apt/yum): /etc/mysql/my.cnf или /etc/my.cnf
  • macOS (Homebrew): /usr/local/etc/my.cnf или /opt/homebrew/etc/my.cnf
  • Docker: конфигурация обычно задаётся через переменные окружения или с помощью примонтированного файла конфигурации

Добавьте или измените следующие настройки в разделе [mysqld]:

[mysqld]
# Error log configuration
log_error = /var/log/mysql/error.log

# Slow query log configuration
slow_query_log = ON
slow_query_log_file = /var/log/mysql/mysql-slow.log
long_query_time = 1
log_queries_not_using_indexes = ON

# Optional: General query log (verbose, use with caution in production)
# general_log = ON
# general_log_file = /var/log/mysql/mysql-general.log
Примечание

Журнал медленных запросов фиксирует запросы, выполнение которых занимает более long_query_time секунд. Настройте этот порог в соответствии с требованиями к производительности вашего приложения. Слишком низкое значение приведёт к избыточному количеству записей в журнале.

После внесения этих изменений перезапустите MySQL:

# For systemd
sudo systemctl restart mysql

# For Docker
docker restart <mysql-container>

Проверьте, что логи записываются:

# Check error log
tail -f /var/log/mysql/error.log

# Check slow query log
tail -f /var/log/mysql/mysql-slow.log

Создание пользовательской конфигурации OTel collector

ClickStack позволяет расширить базовую конфигурацию OpenTelemetry Collector, смонтировав пользовательский файл конфигурации и задав переменную окружения. Пользовательская конфигурация объединяется с базовой конфигурацией, управляемой HyperDX через OpAMP.

Создайте файл mysql-logs-monitoring.yaml со следующей конфигурацией:

receivers:
  filelog/mysql_error:
    include:
      - /var/log/mysql/error.log
    start_at: end
    multiline:
      line_start_pattern: '^\d{4}-\d{2}-\d{2}T\d{2}:\d{2}:\d{2}'
    operators:
      - type: regex_parser
        parse_from: body
        parse_to: attributes
        regex: '^(?P<timestamp>\d{4}-\d{2}-\d{2}T\d{2}:\d{2}:\d{2}\.\d{6}[+-]\d{2}:\d{2})\s+(?P<thread_id>\d+)\s+\[(?P<level>[^\]]+)\]\s+(\[(?P<error_code>[^\]]+)\]\s+)?(?P<message>.*)$'
        
      - type: time_parser
        parse_from: attributes.timestamp
        layout_type: gotime
        layout: '2006-01-02T15:04:05.999999-07:00'
        parse_to: body
      
      - type: add
        field: attributes.source
        value: "mysql-error"
      
      - type: add
        field: resource["service.name"]
        value: "mysql-production"

  filelog/mysql_slow:
    include:
      - /var/log/mysql/mysql-slow.log
    start_at: end
    multiline:
      line_start_pattern: '^# Time:'
    operators:
      - type: regex_parser
        parse_from: body
        parse_to: attributes
        regex: '^# Time: (?P<timestamp>\d{4}-\d{2}-\d{2}T\d{2}:\d{2}:\d{2}\.\d+Z)\n# User@Host: (?P<user>[^\[]+)\[(?P<user_host>[^\]]*)\]\s+@\s+(?P<host>[^\[]*)\[(?P<ip>[^\]]*)\].*\n# Query_time: (?P<query_time>[\d.]+)\s+Lock_time: (?P<lock_time>[\d.]+)\s+Rows_sent: (?P<rows_sent>\d+)\s+Rows_examined: (?P<rows_examined>\d+)'
      
      - type: time_parser
        parse_from: attributes.timestamp
        layout_type: gotime
        layout: '2006-01-02T15:04:05.999999Z'
        parse_to: body
      
      - type: add
        field: attributes.source
        value: "mysql-slow"
      
      - type: add
        field: resource["service.name"]
        value: "mysql-production"

service:
  pipelines:
    logs/mysql:
      receivers: [filelog/mysql_error, filelog/mysql_slow]
      processors:
        - memory_limiter
        - transform
        - batch
      exporters:
        - clickhouse

Эта конфигурация:

  • Считывает журналы ошибок MySQL и журналы медленных запросов из стандартных расположений
  • Обрабатывает многострочные записи логов (медленные запросы часто занимают несколько строк)
  • Разбирает оба формата логов, чтобы извлечь структурные поля (level, error_code, query_time, rows_examined)
  • Сохраняет исходные временные метки логов
  • Добавляет атрибуты source: mysql-error и source: mysql-slow для фильтрации в HyperDX
  • Маршрутизирует логи в экспортер ClickHouse через выделенный конвейер обработки
Примечание

Требуются два приемника, поскольку журналы ошибок MySQL и журналы медленных запросов имеют совершенно разные форматы. time_parser использует схему gotime для обработки временных меток MySQL в формате ISO8601 с указанием часовых поясов.

Настройте ClickStack для загрузки пользовательской конфигурации

Чтобы включить пользовательскую конфигурацию коллектора в существующем развёртывании ClickStack, смонтируйте файл пользовательской конфигурации по пути /etc/otelcol-contrib/custom.config.yaml и задайте переменную окружения CUSTOM_OTELCOL_CONFIG_FILE=/etc/otelcol-contrib/custom.config.yaml.

Обновите конфигурацию развёртывания ClickStack:

services:
  clickstack:
    # ... existing configuration ...
    environment:
      - CUSTOM_OTELCOL_CONFIG_FILE=/etc/otelcol-contrib/custom.config.yaml
      # ... other environment variables ...
    volumes:
      - ./mysql-logs-monitoring.yaml:/etc/otelcol-contrib/custom.config.yaml:ro
      - /var/log/mysql:/var/log/mysql:ro
      # ... other volumes ...
Примечание

Убедитесь, что коллектор ClickStack имеет необходимые разрешения для чтения файлов журналов MySQL. Используйте монтирование в режиме только для чтения (:ro) и следуйте принципу наименьших привилегий.

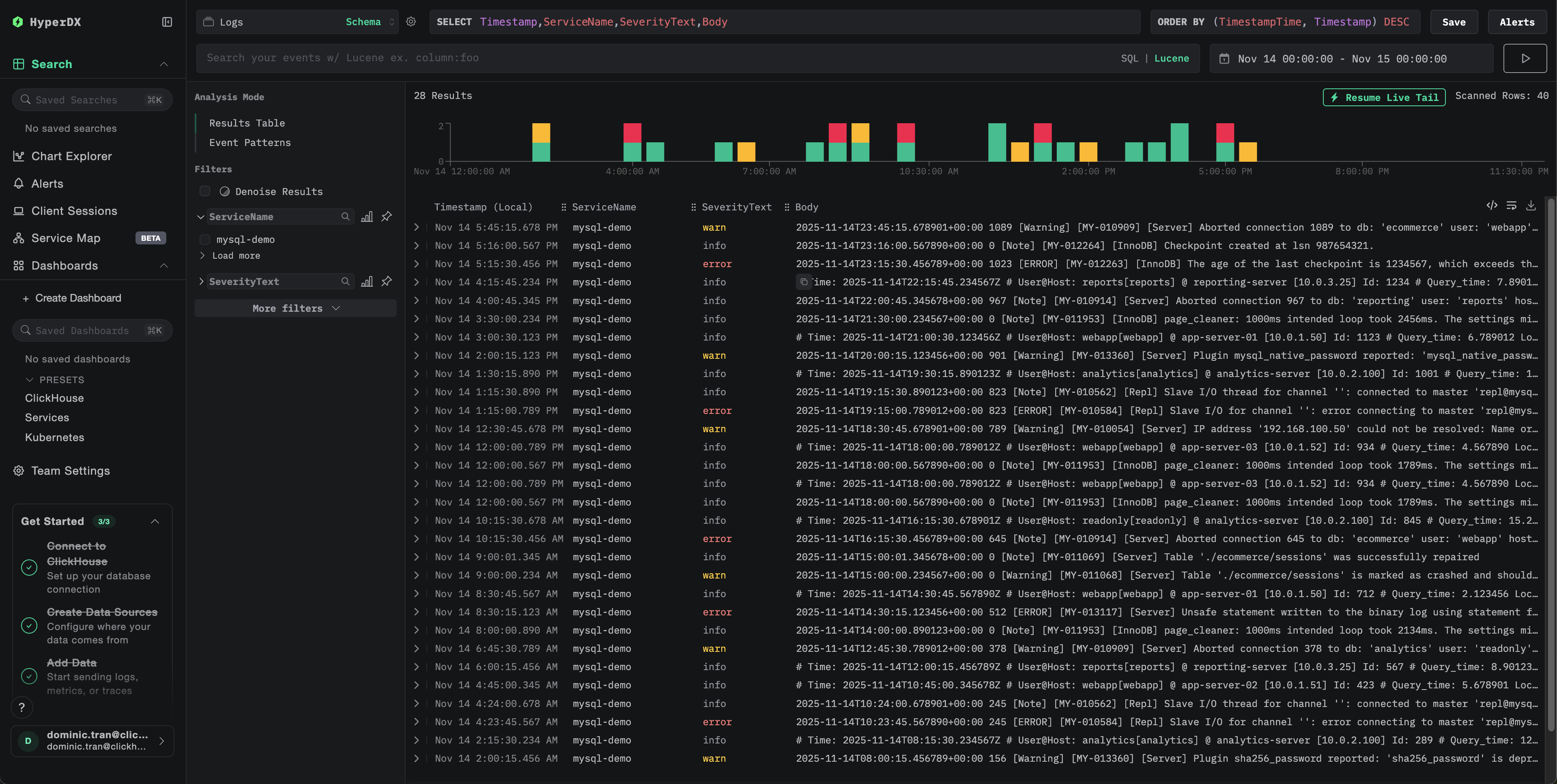
Проверка логов в HyperDX

После настройки войдите в HyperDX и проверьте, что логи поступают:

  1. Перейдите на экран поиска
  2. В качестве источника выберите Logs
  3. Отфильтруйте по source:mysql-error или source:mysql-slow, чтобы увидеть логи MySQL
  4. Вы должны увидеть структурированные записи журналов с полями level, error_code, message (для журналов ошибок) и query_time, rows_examined, query (для журналов медленных запросов)
Экран поиска
Просмотр логов

Демонстрационный датасет

Для пользователей, которые хотят протестировать интеграцию логов MySQL до настройки своих продуктивных систем, мы предоставляем образец датасета с заранее сгенерированными логами MySQL и реалистичными паттернами.

Загрузите пример набора данных

Загрузите примеры файлов логов:

# Download error log
curl -O https://datasets-documentation.s3.eu-west-3.amazonaws.com/clickstack-integrations/mysql/error.log

# Download slow query log
curl -O https://datasets-documentation.s3.eu-west-3.amazonaws.com/clickstack-integrations/mysql/mysql-slow.log

Набор данных включает:

  • Записи журнала ошибок (сообщения при запуске, предупреждения, ошибки подключения, сообщения InnoDB)
  • Медленные запросы с реалистичными показателями производительности
  • События жизненного цикла соединения
  • Последовательность запуска и завершения работы сервера базы данных

Создание тестовой конфигурации коллектора

Создайте файл mysql-logs-demo.yaml со следующей конфигурацией:

cat > mysql-logs-demo.yaml << 'EOF'
receivers:
  filelog/mysql_error:
    include:
      - /tmp/mysql-demo/error.log
    start_at: beginning  # Read from beginning for demo data
    multiline:
      line_start_pattern: '^\d{4}-\d{2}-\d{2}T\d{2}:\d{2}:\d{2}'
    operators:
      - type: regex_parser
        parse_from: body
        parse_to: attributes
        regex: '^(?P<timestamp>\d{4}-\d{2}-\d{2}T\d{2}:\d{2}:\d{2}\.\d{6}[+-]\d{2}:\d{2})\s+(?P<thread_id>\d+)\s+\[(?P<level>[^\]]+)\]\s+(\[(?P<error_code>[^\]]+)\]\s+)?(?P<message>.*)$'
      - type: time_parser
        parse_from: attributes.timestamp
        layout_type: gotime
        layout: '2006-01-02T15:04:05.999999-07:00'
        parse_to: body
      - type: add
        field: attributes.source
        value: "mysql-demo-error"
      - type: add
        field: resource["service.name"]
        value: "mysql-demo"

  filelog/mysql_slow:
    include:
      - /tmp/mysql-demo/mysql-slow.log
    start_at: beginning  # Read from beginning for demo data
    multiline:
      line_start_pattern: '^# Time:'
    operators:
      - type: regex_parser
        parse_from: body
        parse_to: attributes
        regex: '^# Time: (?P<timestamp>\d{4}-\d{2}-\d{2}T\d{2}:\d{2}:\d{2}\.\d+Z)\n# User@Host: (?P<user>[^\[]+)\[(?P<user_host>[^\]]*)\]\s+@\s+(?P<host>[^\[]*)\[(?P<ip>[^\]]*)\].*\n# Query_time: (?P<query_time>[\d.]+)\s+Lock_time: (?P<lock_time>[\d.]+)\s+Rows_sent: (?P<rows_sent>\d+)\s+Rows_examined: (?P<rows_examined>\d+)'
      - type: time_parser
        parse_from: attributes.timestamp
        layout_type: gotime
        layout: '2006-01-02T15:04:05.999999Z'
        parse_to: body
      - type: add
        field: attributes.source
        value: "mysql-demo-slow"
      - type: add
        field: resource["service.name"]
        value: "mysql-demo"

service:
  pipelines:
    logs/mysql-demo:
      receivers: [filelog/mysql_error, filelog/mysql_slow]
      processors:
        - memory_limiter
        - transform
        - batch
      exporters:
        - clickhouse
EOF

Запуск ClickStack с демонстрационной конфигурацией

Запустите ClickStack с демонстрационными логами и конфигурацией:

docker run --name clickstack-demo \
  -p 8080:8080 -p 4317:4317 -p 4318:4318 \
  -e CUSTOM_OTELCOL_CONFIG_FILE=/etc/otelcol-contrib/custom.config.yaml \
  -v "$(pwd)/mysql-logs-demo.yaml:/etc/otelcol-contrib/custom.config.yaml:ro" \
  -v "$(pwd)/error.log:/tmp/mysql-demo/error.log:ro" \
  -v "$(pwd)/mysql-slow.log:/tmp/mysql-demo/mysql-slow.log:ro" \
  clickhouse/clickstack-all-in-one:latest

Проверьте логи в HyperDX

После запуска ClickStack:

  1. Подождите немного, пока ClickStack полностью запустится (обычно это занимает 30–60 секунд)
  2. Откройте HyperDX и войдите в свою учетную запись (вам может понадобиться сначала её создать)
  3. Перейдите в представление Search и в качестве источника выберите Logs
  4. Задайте диапазон времени 2025-11-13 00:00:00 - 2025-11-16 00:00:00
  5. Вы должны увидеть в общей сложности 40 логов (30 ошибок с source:mysql-demo-error + 10 медленных запросов с source:mysql-demo-slow).
Примечание

Если вы не видите все 40 записей журнала сразу, подождите около минуты, пока коллектор завершит обработку. Если записи журнала так и не появились, выполните команду docker restart clickstack-demo и проверьте снова через минуту. Это известная проблема приемника filelog в OpenTelemetry при массовой загрузке существующих файлов с параметром start_at: beginning. Производственные развертывания с параметром start_at: end обрабатывают записи журнала по мере их записи в режиме реального времени и не сталкиваются с этой проблемой.

Экран поиска
Просмотр логов
Отображение часового пояса

HyperDX отображает временные метки в локальном часовом поясе вашего браузера. Демонстрационные данные охватывают период 2025-11-14 00:00:00 - 2025-11-15 00:00:00 (UTC). Широкий временной диапазон гарантирует, что вы увидите демонстрационные логи независимо от вашего местоположения. Увидев логи, вы можете сузить диапазон до 24-часового периода для более чёткой визуализации.

Дашборды и визуализация

Чтобы помочь вам начать мониторинг MySQL с помощью ClickStack, мы предоставляем базовые визуализации для логов MySQL.

Скачать конфигурацию дашборда

Импортируйте преднастроенный дашборд

  1. Откройте HyperDX и перейдите в раздел Dashboards
  2. Нажмите Import Dashboard в правом верхнем углу под значком с многоточием
Кнопка импорта дашборда
  1. Загрузите файл mysql-logs-dashboard.json и нажмите Finish Import
Завершение импорта

Просмотр дашборда

Дашборд будет создан со всеми преднастроенными визуализациями.

Пример дашборда
Примечание

Для демонстрационного набора данных установите интервал времени 2025-11-14 00:00:00 - 2025-11-15 00:00:00 (UTC) (откорректируйте в соответствии с вашим часовым поясом). В импортированном дашборде по умолчанию не задан интервал времени.

Устранение неполадок

Пользовательская конфигурация не загружается

Убедитесь, что переменная окружения задана:

docker exec <container-name> printenv CUSTOM_OTELCOL_CONFIG_FILE

Убедитесь, что пользовательский конфигурационный файл смонтирован и доступен для чтения:

docker exec <container-name> cat /etc/otelcol-contrib/custom.config.yaml | head -10

В HyperDX не отображаются логи

Убедитесь, что ваш приёмник filelog включён в фактическую конфигурацию:

docker exec <container> cat /etc/otel/supervisor-data/effective.yaml | grep -A 10 filelog

Проверьте журналы коллектора на наличие ошибок:

docker exec <container> cat /etc/otel/supervisor-data/agent.log | grep -i mysql

Если вы используете демонстрационный набор данных, убедитесь, что файлы журналов доступны:

docker exec <container> cat /tmp/mysql-demo/error.log | wc -l
docker exec <container> cat /tmp/mysql-demo/mysql-slow.log | wc -l

Журнал медленных запросов не появляется

Проверьте, что в MySQL включён журнал медленных запросов:

SHOW VARIABLES LIKE 'slow_query_log';
SHOW VARIABLES LIKE 'long_query_time';

Проверьте, записывает ли MySQL медленные запросы в лог:

tail -f /var/log/mysql/mysql-slow.log

Создайте тестовый медленный запрос:

SELECT SLEEP(2);

Логи разбираются некорректно

Убедитесь, что формат логов MySQL соответствует ожидаемому формату. Шаблоны регулярных выражений в этом руководстве рассчитаны на форматы по умолчанию в MySQL 5.7+ и 8.0+.

Проверьте несколько строк из журнала ошибок:

head -5 /var/log/mysql/error.log

Ожидаемый формат:

2025-11-14T10:23:45.123456+00:00 0 [System] [MY-010116] [Server] /usr/sbin/mysqld (mysqld 8.0.35) starting as process 1

Если формат ваших логов существенно отличается, отредактируйте шаблоны регулярных выражений в конфигурации.

Следующие шаги

  • Настройте alerts для критических событий (ошибки подключения, медленные запросы, превышающие пороговые значения, всплески ошибок)
  • Создайте пользовательские панели мониторинга для анализа медленных запросов по шаблонам запросов
  • Настройте long_query_time на основе наблюдаемых характеристик производительности запросов

Переход в продакшен

Это руководство использует встроенный в ClickStack OTel collector для быстрой начальной настройки. Для продакшен-развертываний мы рекомендуем запускать собственный OTel collector и отправлять данные в OTLP-эндпоинт ClickStack. См. раздел Отправка данных OpenTelemetry для продакшен-конфигурации.